Сделали оборот 24 000 000 ₽ за 2023 год через Яндекс.Директ с ДРР 24% для бренда одежды среднего сегмента
Для маркетологов и владельцев бизнеса в Fashion-сегменте, низкая окупаемость в рекламном канале Яндекс.Директ может быть серьезной проблемой. В этом кейсе показываем на какую окупаемость можно выйти для бренда одежды среднего сегмента через Яндекс. Директ если вкладываться и развивать этот рекламный канал. Покажем, благодаря чему удается удержать такие показатели ДРР.
Стоит упомянуть, что таких результатов добились во многом за счет хорошего УТП продукта и большого количества каналов привлечения трафика, помимо Яндекс. Директ — это посевы в соц. сетях, реклама у блогеров и микро-инфлюенсеров, таргетированная реклама. За время нашего сотрудничества с брендом, с января 2022 года, было протестировано большинство доступных рекламных каналов и наработав такую статистику появляется возможность определить наиболее выгодные каналы и сделать на них упор, что и ведет к высокой окупаемости онлайн-рекламы в целом. Нашa команда участвовала в развитии бренда ведением контекстной рекламы Яндекс.Директ.

Привет! С вами digital-агентство Hope Group, мы создаем окупаемую систему онлайн-рекламы для бизнеса.
Наша экспертность подтверждается более чем 100 кейсами по различным нишам онлайн-рекламы, еще больше маркетинговых-статей и кейсов можете найти в нашем блоге на сайте.
Получили следующие результаты за 2023 год:
- Оборот: 23 899 533 Р
- Бюджет: 5 755 288 Р
- Кол-во покупок: 904 шт
- Средний чек: 21 499 Р
- Доля рекламных расходов ( далее ДРР ): 24,16%

Название бренда раскрыть не можем так как сотрудничаем под NDA. Но можем сказать, что бренд специализируется на одежде среднего сегмента, создает стильную одежду для девушек от 44 до 68 размера.
Главные конкурентные преимущества:
- Одежда на разные типы фигур;
- Размерный ряд от 42 по 68;
- Собственное производство;
- Высокие стандарты качества;
- Стилисты вместо продавцов;
- Рассрочка и оплаты долям.
Такое количество УТП положительно влияет на конверсию в покупку, что дает возможность использовать в рекламе офферы. Часто к нам обращаются бренды с запросом на продвижение в онлайн, мы рекомендуем запускать рекламу с сильными офферами — это поможет сделать «раскачку» рекламного канала менее болезненной.
Для начинающих брендов, чтобы сделать рекламный канал окупаемым может потребоваться от 2 — 6 месяцев, маркетологу, который подключает новый рекламный канал нужно быть готовым к тому, что на первых порах окупаемость может быть низкой , ДРР от 70 — 110%. Окупаемость на этом этапе зависит от многих факторов, но самый важный — конкуренция.
В 2023 году увеличили бюджеты на рекламу 32% рекламодателей; половина из них планируют продолжить это и в 2024 году. Примерно 83% из них собираются размещать свою рекламу в сфере e-commerce.
Справедливо будет упомянуть высокий средний чек бренда, в зависимости от сезона от 15 000 до 30 000 Р. Высокий средний чек дает возможность работать на охваты и при невысоком % конверсии в покупку оставаться в целевых значениях ДРР.
За период с января по декабрь 2023 года нам также удалось показать динамику по ДРР:

Если сравнивать периоды январь — июнь и июль — август, то в средних значениях ДРР снизился на 13 процентных пунктов — 33% в первой половине года и 20% во второй.
В нашей практике, часто получаем от маркетолога запрос в сегментации на новых и старых клиентов. Для бренда важно привлекать новых клиентов но и напоминать о себе уже существующим чтобы повышать показатели LTV.
LTV (Life-time Value) представляет собой метрику, отражающую всю прибыль, которую компания получает от клиента за всё время их взаимодействия — от первого контакта с рекламой или регистрации на сайте до последней покупки. Этот показатель напрямую влияет на общую выручку, поскольку большее количество лояльных клиентов означает больший доход для компании. Однако важно учитывать LTV в контексте других метрик, чтобы полностью оценить эффективность стратегии бизнеса.
Наша ежедневная отчетность разделилась на:
- Общую сводную таблицу;
- Новые клиенты;
- Старые клиенты.
[{"title":"","image":{"type":"image","data":{"uuid":"e6e69f94-4ae0-574a-beef-2175f3037a89","width":1080,"height":607,"size":134572,"type":"png","color":"eaeceb","hash":"","external_service":[],"base64preview":"/9j/4AAQSkZJRgABAQIAHAAcAAD/2wBDAAMCAgICAgMCAgIDAwMDBAYEBAQEBAgGBgUGCQgKCgkICQkKDA8MCgsOCwkJDRENDg8QEBEQCgwSExIQEw8QEBD/2wBDAQMDAwQDBAgEBAgQCwkLEBAQEBAQEBAQEBAQEBAQEBAQEBAQEBAQEBAQEBAQEBAQEBAQEBAQEBAQEBAQEBAQEBD/wAARCAAKAAoDAREAAhEBAxEB/8QAFwAAAwEAAAAAAAAAAAAAAAAAAAMFCP/EACUQAAEDAwEJAQAAAAAAAAAAAAECBAUAAxEGBxMUFUFRVZTRs//EABcBAAMBAAAAAAAAAAAAAAAAAAABAgP/xAAdEQADAAAHAAAAAAAAAAAAAAAAARECEjFBYYHw/9oADAMBAAIRAxEAPwDe69B6ebN3N224lt4lIwTMuzglJ6G5ikQ6sFuwhGz3TikJUb0/kgE4mneP0qsvJDt1fuigYOEKcGHYkduHR8pGwckhfEMvXR8oA//Z"}}},{"title":"","image":{"type":"image","data":{"uuid":"c00474c5-4941-550b-b42a-c322ceadaced","width":1080,"height":607,"size":156207,"type":"png","color":"eeeeee","hash":"","external_service":[],"base64preview":"/9j/4AAQSkZJRgABAQIAHAAcAAD/2wBDAAMCAgICAgMCAgIDAwMDBAYEBAQEBAgGBgUGCQgKCgkICQkKDA8MCgsOCwkJDRENDg8QEBEQCgwSExIQEw8QEBD/2wBDAQMDAwQDBAgEBAgQCwkLEBAQEBAQEBAQEBAQEBAQEBAQEBAQEBAQEBAQEBAQEBAQEBAQEBAQEBAQEBAQEBAQEBD/wAARCAAKAAoDAREAAhEBAxEB/8QAFgABAQEAAAAAAAAAAAAAAAAABQEI/8QAJhAAAAUCAwkAAAAAAAAAAAAAAQIDBQYAEVWU0QQSExYhImJxsv/EABUBAQEAAAAAAAAAAAAAAAAAAAAB/8QAFREBAQAAAAAAAAAAAAAAAAAAAAH/2gAMAwEAAhEDEQA/AN+KMGxpkUBOUPw9xi3F6WG3Uvl7qQsskIpRxv4RLyV5Ed0LiLwrf6qhkY+w4I35YmlBOXY/gTflSaUH/9k="}}},{"title":"","image":{"type":"image","data":{"uuid":"b52e2124-569b-52b3-8ab1-024c6d7364ff","width":1080,"height":607,"size":140758,"type":"png","color":"edefee","hash":"","external_service":[],"base64preview":"/9j/4AAQSkZJRgABAQIAHAAcAAD/2wBDAAMCAgICAgMCAgIDAwMDBAYEBAQEBAgGBgUGCQgKCgkICQkKDA8MCgsOCwkJDRENDg8QEBEQCgwSExIQEw8QEBD/2wBDAQMDAwQDBAgEBAgQCwkLEBAQEBAQEBAQEBAQEBAQEBAQEBAQEBAQEBAQEBAQEBAQEBAQEBAQEBAQEBAQEBAQEBD/wAARCAAKAAoDAREAAhEBAxEB/8QAFgABAQEAAAAAAAAAAAAAAAAABQAI/8QAJhAAAgEDAgQHAAAAAAAAAAAAAQIFAAQRAwYSFSHRFjEyUnSBlP/EABYBAQEBAAAAAAAAAAAAAAAAAAABAv/EABgRAQEBAQEAAAAAAAAAAAAAAAABAiEx/9oADAMBAAIRAxEAPwDfb7Xs7a01eHdE+7BmAZ5rXJxkH3/VRjsz6Qsdsx72Vu7z0yzNpISxmdfqcDr66pi25lprw9AeXI4/8ydqNobegAMCDj8fGTtQf//Z"}}}]
Придерживаемся принципов понятной, качественной коммуникации и прозрачности деятельности. Если вам заинтересовало сотрудничество с нами — оставляйте заявку на бесплатный аудит рекламной кампании.
Хочу так же
Такая сегментация полезна маркетологу во многих аспектах:
- Персонализация предложение для клиента;
- Улучшенное таргетирование рекламы;
- Оптимизация расходов.
- Улучшение конверсии и удержание клиентов.
Динамике в текущем проекте, после сегментации:
Повторные клиенты;
— CV в покупку в апреле 2023 — 0,71%;
— CV в покупку в декабре 2023 — 2,4%;
Новые клиенты;
— CV в покупку в апреле 2023 — 0,41%;
— CV в покупку в декабре 2023 — 0,81%;
Методика разделения на новых и старых клиентов следующая:
- Брендовые кампании и ретаргет аудитории ( по базе клиентов ) — работа с текущими клиентами;
- Остальные рекламные кампании на привлечение новых.
Повторный клиент или новый определяли уже по CRM сверяя номер заказа и количество совершенных покупок.
Делить клиентов на старых и новых начали с Апреля. Это позволило нам сконцентрироваться на снижении цены за привлечение нового клиента. Ниже приведем динамику по окупаемости новых и повторных клиентов:

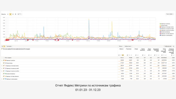
Аналитика по рекламным кампаниям

По графику можно заметить положительную динамику по всем ключевым показателям рекламной кампании.
По результатам отработки за предыдущие периоды, если быть точнее то за 2022 год, мы определили для себя наиболее выгодные инструменты ЯД и аудитории. Что позволило в 2023 году распределить средства на самые выгодные. Лучше всего отработали:
- Брендовые и конкурентные запросы;
- Смарт-баннеры ( ретаргет и look-alike аудитории );
- Товарные кампании по категориям ( в зависимости от сезона запускали разные категории товаров );
- ТГО по широким запросам ( интернет магазин/ каталог / магазин / бутик и тд );
- ТГО по сезонным запросам ( осенняя, весенняя , зимняя и тд );
- ТГО по целевым запросам ( одежда plus-sizе, одежда большого размера и тд );
- ТГО по инетерсам ( целевые, сайт конкурентов );
- Ретаргет аудитории по сегментам аудитории ( посетили страницу, устройства, возраст и тд ) и целям метрики ( добавили в корзину но не купили, начали оформление но не купили и тд );
- Look-a-Like аудитории по целям метрик и сегментам аудитории.
Корректировки использовали но самые базовые, по полу и возрасту
[{"title":"","image":{"type":"image","data":{"uuid":"eec0b759-4547-5872-8f6f-d1daae28557c","width":1080,"height":607,"size":109506,"type":"png","color":"4a566f","hash":"","external_service":[],"base64preview":"/9j/4AAQSkZJRgABAQIAHAAcAAD/2wBDAAMCAgICAgMCAgIDAwMDBAYEBAQEBAgGBgUGCQgKCgkICQkKDA8MCgsOCwkJDRENDg8QEBEQCgwSExIQEw8QEBD/2wBDAQMDAwQDBAgEBAgQCwkLEBAQEBAQEBAQEBAQEBAQEBAQEBAQEBAQEBAQEBAQEBAQEBAQEBAQEBAQEBAQEBAQEBD/wAARCAAKAAoDAREAAhEBAxEB/8QAFwAAAwEAAAAAAAAAAAAAAAAAAgQGCP/EACMQAAICAQMDBQAAAAAAAAAAAAECAwQRAAUGFjGSISIzQVH/xAAXAQADAQAAAAAAAAAAAAAAAAAAAQID/8QAGxEAAQUBAQAAAAAAAAAAAAAAAAECESFRAzH/2gAMAwEAAhEDEQA/AN6SbtWkqxVumXV5kVgxlj7LIpP3+HGtov0iRxN22QIobijk4GSHj7+WkqO0KwHgVmxaedLU8kypX9okYsBlvXGdHRIG0qxXgx8MfiNZFH//2Q=="}}},{"title":"","image":{"type":"image","data":{"uuid":"d5219e70-2a38-536b-a11e-63a1cbbb978d","width":1080,"height":607,"size":181491,"type":"png","color":"e4e3e2","hash":"","external_service":[],"base64preview":"/9j/4AAQSkZJRgABAQIAHAAcAAD/2wBDAAMCAgICAgMCAgIDAwMDBAYEBAQEBAgGBgUGCQgKCgkICQkKDA8MCgsOCwkJDRENDg8QEBEQCgwSExIQEw8QEBD/2wBDAQMDAwQDBAgEBAgQCwkLEBAQEBAQEBAQEBAQEBAQEBAQEBAQEBAQEBAQEBAQEBAQEBAQEBAQEBAQEBAQEBAQEBD/wAARCAAKAAoDAREAAhEBAxEB/8QAFQABAQAAAAAAAAAAAAAAAAAABwb/xAAlEAABAwMDBAMBAAAAAAAAAAABAgMEBQYRABIhCBMUQQcVIlH/xAAXAQADAQAAAAAAAAAAAAAAAAABAwUE/8QAIBEAAgIBAwUAAAAAAAAAAAAAAQIAERIDBCETQVGBof/aAAwDAQACEQMRAD8ARKJ8odQrF33HbFuXHQrlFAlRokKAuCgKAL6W3lLIwQEIUCP0Sdp9nT+iypkSPkY6FFV2QgNZB7GuDXuL02P1O+Y/9amJ4ndV4+W8Ht5O3jaccY1IdN9kcWFTYrbPEZA3Lm1KLRit2aaTCMh8lbr3YRvcUNuCpWMk8Dk/zVbUOLEjzJ+bOiqxsAcRHjgJYbSkAAIAAHrjSiSeTBQn/9k="}}}]
Резюмируем:
- Чтобы усилить Яндекс.Директ рекомендуем подключать дополнительные источники трафика. Яндекс директ хорошо работает с аудитории которая была на сайте, и может догревать ее до покупки через ретаргет аудитории.
Пример: Инфлюенс-маркетинг и контекстная реклама могут взаимодействовать синергетически, усиливая результаты друг друга. Инфлюенсеры могут создавать контент, который поддерживает контекст рекламы, укрепляя узнаваемость бренда и привлекая внимание аудитории. В то же время, контекстная реклама может дополнять стратегию инфлюенс-маркетинга, обеспечивая более широкий охват аудитории и направляя потенциальных клиентов на ресурсы, где они могут получить более подробную информацию о продукте или услуге.
- Высокий средний чек продукта может давать окупаемость в онлайн-рекламе даже при небольшом % конверсии. Высокий средний чек означает, что каждая продажа приносит больше денег. Это позволяет окупить рекламные расходы даже при небольшом проценте посетителей, совершающих покупку.
Пример: Ваш средний чек составляет $100, и у вас 10 покупок, то ваш общий доход составит $1000 (10 покупок * $100). При этом ваш бюджет на рекламу также равен $1000. Таким образом, вы окупили свои рекламные затраты.
Теперь представьте, что у вас продукт с низким средним чеком, скажем, всего $10. Для того чтобы окупить те же $1000 на рекламу при том же проценте конверсии в 1%, вам нужно продать 100 продуктов. Это может быть более сложно достичь, чем продать 10 продуктов по $100 каждый.
- Окупаемость рекламного канала для начинающих брендов начинается, в среднем, после 2 — 6 месяцев работы. Начальный этап во многом тестовый — чтобы определить наиболее выгодные инструменты и аудитории, накопить достаточную аудиторию для ретаргет и Look-a-like аудиторий. Для брендов, которые уже давно на рынке, достичь окупаемости рекламы, при комплексном подходе к продвижению можно в первый месяц.
- Сегментация на новых и старых клиентов позволяет оптимизировать рекламные кампании и улучшить их эффективность. Это позволяет эффективно снижать стоимость привлечения нового клиента и работать над показателями LTV.
Работаете в сфере Fashion и тоже хотите достичь отличных результатов? Разработка сайта, продвижение, реклама или комплексный маркетинг — мы поможем вам достичь результатов. Звоните по телефону: 79833248753, пишите в телегу https://t.me/buddyHG или отправьте запрос на электронную почту [email protected]
Делитесь этой статьей со своим маркетологом и подписывайтесь на наш блог в Telegram-канал где выкладываются анонсы наших мероприятий, кейсов и исследований.
2.5K показов 161 открытие
Источник: vc.ru