Как увеличить количество обращений в 2,67 раза, изменив посадочную страницу
Какой бы ни была конверсия сайта, всегда хочется больше. Больше обращений, больше продаж, больше выручки, больше прибыли. Желательно, при тех же затратах на рекламу. Мы, агентство «Промо Эксперт», разбираем на примере 4 компаний результаты изменения посадочных страниц.
1.7K показов 149 открытий
Содержание:
➡ 2 минуты теории. Если и так всё знаете — переходите сразу к примерам
➡ Изменили сайт интернет-магазину обуви, получили рост конверсии в 2,67 раза
➡ Посетители стали дольше задерживаться на странице интернет-магазина аксессуаров для кухни
➡ Рост заинтересованности посетителей и уменьшение доли отказов для страницы сайта по продаже и аренде недвижимости
➡ Изменили страницу услуги хостинг-провайдера, увеличили конверсию в 1,7 раза
➡ Резюме
➡ Как изменения посадочной страницы помогут вам увеличить прибыль?

Мы не разрабатываем сайты и не вносим правки в дизайн. Но до начала работ проводим аудит посадочных страниц и даём рекомендации. Все изменения сайтов, которые увидите в статье, заказчики делали сами по нашим рекомендациям.
2 минуты теории. Если и так всё знаете — переходите сразу к примерам
Посадочная страница — страница, куда приходят посетители из поисковых систем, с рекламы, из других каналов.
Чем лучше проработана посадочная страница, тем выше ее конверсия. Если конверсия 1%, значит, из каждых 100 посетителей страницы 1 оставит заявку. А если 2% — 2 заявки. Менеджер превращает заявки в продажи. Затем вы считаете доходы и прибыль.
Поэтому важно, чтобы посетитель задерживался на странице дольше, находил ответы на все свои вопросы и оставлял заявку. Чем больше заявок, тем больше прибыль.
Посетители могут приходить на разные страницы сайта. Рассмотрим основные варианты.
Главная страница
Главная страница отвечает на вопросы:
— куда я попал;
— что мне предлагают и почему нужно купить именно здесь;
— где находятся — важно для оффлайн-компаний.
Если за первые 3 секунды посетитель не получит ответ на эти вопросы, то, скорее всего, вы его потеряете.
Когда посетитель сразу (почти сразу) закрывает сайт — вы получаете отказ. Когда отказов много, поисковики понижают рейтинг вашего ресурса. Вы получаете меньше трафика. А тут зависимость простая: меньше трафика → меньше заявок → меньше продаж → меньше доходов → меньше прибыли → грустнее жена. Впрочем, это уже не о том.

Первый экран
На первом экране сайта лучше разместить фотографию продукта или предприятия. Фото можно затемнить, поверх — нанести заголовок. Заголовок даёт пользователю простое и понятное описание того, чем занимается предприятие. Объясняет, почему стоит купить именно у вас. Если у вас проработано УТП, то читатель должен понять его из заголовка.

Для сайта компании на первом экране нужно разместить яркую контрастную кнопку с призывом к действию. Для интернет-магазина — важен переход в каталог.
Шапка
Шапка дополняет главную информацию и помогает ориентироваться на сайте. Хорошо, когда шапка жестко закреплена.

В шапке должны быть:
— логотип и название;
— кликабельный адрес email;
— телефон;
— кнопка целевого действия;
— корзина для интернет-магазина;
— меню или поиск по сайту.
Каталог и карточки товара
Каталог помогает посетителю сайта:
— быстро найти нужный товар;
— узнать его характеристики;
— рассмотреть в разных ракурсах.
Посетитель часто переходит с рекламы на карточки товара. Поэтому важно тщательно прорабатывать карточки:
— давать информацию, нужную для принятия решения;
— закрывать возражения;
— использовать триггеры доверия. Например, отзывы.
Теперь разберём реальные ситуации. Начнём с магазина обуви.
Изменили сайт интернет-магазину обуви, получили рост конверсии в 2,67 раза

Интернет-магазин обуви — один из старейших и любимых наших клиентов. Начали сотрудничать в 2012 г.
Заказчик прислушивался к нашим рекомендациям и внедрял их.
Шапка

Как видим на скрине выше, все не так уж и плохо. Учитывая, что это 2012 г. В шапке есть
— название и кликабельный логотип;
— основные разделы и переход в интернет-магазин;
— вход в личный кабинет.
Чего не хватает:
— информации по геолокации;
— email-адреса, но есть обратная связь и телефон;
— корзины и поиска по сайту.
Что изменили:
— Улучшили навигацию. Добавили поиск и переходы в основные разделы.
— Ярко выделили акции, чтобы привлечь внимание.
— Добавили корзину с цифрой товаров в привычном месте — справа вверху.
— Указали город — определяется автоматически.
— Прописали преимущество «Доставка без предоплаты».
— Дополнительно добавили разделы с ответами на самые распространенные вопросы:
- доставка,
- пункты самовывоза,
- оплата,
- гарантия.

Первый экран
Посмотрим, каким был первый экран интернет-магазина обуви в 2012 г.

Интернет-магазин использовал упрощенную кластеризацию. Разделы каталога распределены по основным кластерам:
— мужская обувь;
— женская обувь;
— детская обувь;
— сумки и аксессуары.

Переходы в разделы каталога занимают существенную часть первого экрана. Далее идет длинный текст об интернет-магазине. В заголовке текста не просматривается УТП. Преимущества показаны в правом блоке.
Что изменили:
— Первый блок сделали из 7 баннеров, которые автоматически сменяют друг друга. Заголовки баннеров раскрывают преимущества и дают ответ на вопрос: «Почему мы?».
— Под баннерами показали разделы с ответами на самые распространенные вопросы:
- доставка,
- пункты самовывоза,
- оплата,
- гарантия.
— Ниже показали бренды. Нажатие на бренд перебрасывает в соответствующий раздел каталога.
— Под брендами разместили новинки каталога. Превью карточек новинок помещается в первый экран.

Каталог
В 2012 г. основные разделы каталога разделены по полу и возрасту. Ниже показана разводящая страница каталога для летней детской обуви. В каталоге используются фильтры:
— акции;
— новинки;
— бренд;
— цена;
— популярность;
Купить рекламу Отключить
— размер.

Что изменили:
— Усложнили кластеризацию. Выше рассматривали страницу летней детской обуви. В 2023 такой страницы нет. Но есть отдельные страницы для девочек и мальчиков.
— Для удобства навигации под заголовком разместили «хлебные крошки». По ним пользователь сразу легко понимает где находится на сайте и может вернуться на страницу более высокого уровня.
— Слева добавили множество фильтров для удобства подбора обуви.

Карточка товара
В 2012 г. карточка товара даёт посетителю основную информацию:
— основные характеристики товара;
— цена;
— размеры;
— аналоги и сопутствующие товары.

Что изменили:
— расширили характеристики товара;
— добавили отзывы и вопросы по товару;
— показали сертификаты;
— дали информацию о доставке и гарантии;
— добавили больше фотографий в разных ракурсах с возможностью листать и увеличивать картинку.
Качество фото стало заметно лучше.

Что в итоге
Конверсия сайта выросла в 2,67 раза:
— 1,48% в 2012 г.
— 3,95% в 2022 г.

Читать подробнее
Посетители стали дольше задерживаться на странице интернет-магазина аксессуаров для кухни
История отношений с заказчиком начинается в 2020 г.
Рассмотрим изменение разводящей страницы каталога.
В мае 2020 г. пользователю неудобно было ориентироваться в каталоге. Не было нужных подразделов по типам. Например: «Ручки-скобы», «Ручки-кнопки».

Что изменили:
— разместили ссылки на внутренние подразделы,
— структурировали шапку — расположили элементы так, чтобы пользователю было удобно.
— добавили недостающие разделы.

Что в итоге
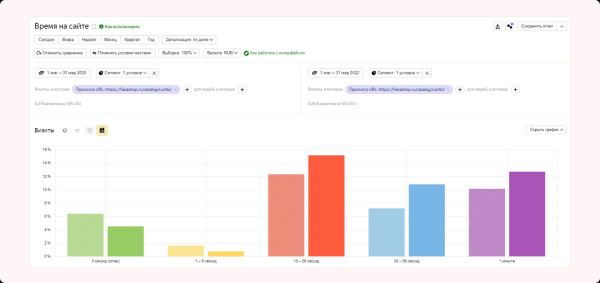
Для оценки результатов изменений воспользуемся отчетом Яндекс Метрики и сравним время, проведенное пользователем на странице до и после изменений.

Видим, что сократилась доля отказов и посетителей, которые провели на странице менее 10 секунд. Выросло число посетителей, которые провели на странице более 10 секунд.
По данным Яндекс Метрики, доля посетителей, совершивших заказ, выросла с 2,42 до 2,74%. Но, не будем считать этот показатель основным. Мы рассматривали разводящую страницу каталога — на ней конверсии обычно не совершаются. Страница побуждает пользователя переходить внутрь карточек и там уже оставлять заявку.
Рост заинтересованности посетителей и уменьшение доли отказов для страницы сайта по продаже и аренде недвижимости
Рассмотрим разводящую страницу каталога в 2008 г. — до начала работы с нами и в 2023 г.
В 2008 г. на странице раздела нет фотографий объектов. Чтобы увидеть квартиру, нужно проваливаться в каждую карточку. Это сложно: вариантов много и неудобные фильтры. Поиск подходящей недвижимости превращается в квест.

Что изменили:
Рекомендаций мы дали очень много, заказчик переработал всё от и до. Вот основные моменты:
— расположили фильтр компактно, чтобы он не занимал весь первый экран,
— в превью карточки объекта добавили фотографии и необходимую информацию,
— убрали отвлекающие боковые меню,
— меню оставили только вверху.

Что в итоге
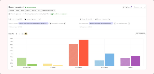
Сравним время, проведенное пользователем на странице до и после изменений.

Видим рост доли посетителей, которые провели на сайте более 10 секунд и снижение доли отказов.
Изменили страницу услуги хостинг-провайдера, увеличили конверсию в 1,7 раза
Приоритетное направление работы провайдера — облачные VDS. Рассмотрим страницу этой услуги.
В 2021 г., до начала сотрудничества, на странице не было триггеров доверия и блока вопрос-ответ. Эти элементы важны, ведь услуга не всегда понятна для обычного пользователя.
Сложное нужно объяснять простыми словами. Посетитель сайта должен легко найти ответы на все вопросы, которые могут появиться перед регистрацией и заказом услуги.

Что изменили:
Добавили блоки:
— часто задаваемые вопросы,
— статьи помощи по VDS.

Что в итоге
Совсем немного поменяли, но поведение пользователей стало лучше. Люди больше времени проводят на сайте и активнее регистрируются. Страхов и вопросов стало меньше. По данным Яндекс Метрики, конверсия за рассматриваемый период выросла с 1,98 до 3,36%, то есть в 1,7 раза.

Резюме
Правильные изменения посадочной страницы увеличивают ее конверсию:
— сделайте страницу интуитивно понятной и удобной для пользователя;
— не превращайте поиск нужной страницы в квест;
— используйте триггеры доверия: отзывы, сертификаты, логотипы клиентов;
— сделайте хорошие фото продукта в разных ракурсах;
— дайте ответы на возможные вопросы и возражения.
Вместе с конверсией растет количество заказов. Увеличиваются доходы и прибыль бизнеса.
Как изменения посадочной страницы помогут вам увеличить прибыль?
Чтобы узнать ответ на вопрос, воспользуйтесь калькулятором юнит-экономики. В начальном варианте конверсия посадочной страницы 9%, что в финале дает выручку 44 982 000 руб.

Увеличим конверсию на 1 п.п. до 10%. Выручка станет 49 980 000 руб. То есть, увеличение конверсии посадочной страницы на 1 п.п. дает дополнительно 4 998 000 руб. дохода.

Конечно, 10% — это очень хорошая конверсия. Но и более скромные цифры дают заметный результат.

Подставьте свои цифры в калькулятор юнит-экономики и оцените влияние всех конверсий сайта на выручку. Попробуйте варьировать другие показатели: CTR — конверсию в клик и конверсию в продажу.
Делимся калькулятором юнит-экономики со всеми подписчиками нашего телеграм-канала.
Чтобы найти точки роста вашего сайта — получите бесплатную консультацию.
Источник: vc.ru