Изменили посадку — убрали по лидам просадку. Сделайте также, и узнаете, что будет…

2 минуты теории, 4 кейса-примера и расчёт роста прибыли при изменении посадочной страницы. Читайте и внедряйте. Проще некуда.
Я, Евгений Летов, основатель агентства «Промо Эксперт», раскрываю клиентские данные, чтобы вы поняли, как увеличить продажи при прежнем рекламной бюджете.
Содержание:
➡ 2 минуты теории. Если и так всё знаете — переходите сразу к примерам
➡ Изменили сайт интернет-магазину обуви, получили рост конверсии в 2,67 раза
➡ Посетители стали дольше задерживаться на странице интернет-магазина аксессуаров для кухни
➡ Рост заинтересованности посетителей и уменьшение доли отказов для страницы сайта по продаже и аренде недвижимости
➡ Изменили страницу услуги хостинг-провайдера, увеличили конверсию в 1,7 раза
➡ Резюме
➡ Как изменения посадочной страницы помогут вам увеличить прибыль?
Мы не разрабатываем сайты и не вносим правки в дизайн. Но до начала работ проводим аудит посадочных страниц и даём рекомендации. Все изменения сайтов, которые увидите в статье, заказчики делали сами по нашим рекомендациям.
2 минуты теории. Если и так всё знаете — переходите сразу к примерам
Посадочная страница — страница, куда приходят посетители из поисковых систем, с рекламы, из других каналов.
Чем лучше проработана посадочная страница, тем выше ее конверсия. Если конверсия 1%, значит, из каждых 100 посетителей страницы 1 оставит заявку. А если 2% — 2 заявки. Менеджер превращает заявки в продажи. Затем вы считаете доходы и прибыль.
Поэтому важно, чтобы посетитель задерживался на странице дольше, находил ответы на все свои вопросы и оставлял заявку. Чем больше заявок, тем больше прибыль.
Посетители могут приходить на разные страницы сайта. Рассмотрим основные варианты.
Главная страница
Главная страница отвечает на вопросы:
— куда я попал;
— что мне предлагают и почему нужно купить именно здесь;
— где находятся — важно для оффлайн-компаний.
Если за первые 3 секунды посетитель не получит ответ на эти вопросы, то, скорее всего, вы его потеряете.
Когда посетитель сразу (почти сразу) закрывает сайт — вы получаете отказ. Когда отказов много, поисковики понижают рейтинг вашего ресурса. Вы получаете меньше трафика. А тут зависимость простая: меньше трафика → меньше заявок → меньше продаж → меньше доходов → меньше прибыли → грустнее жена. Впрочем, это уже не о том.

Первый экран
На первом экране сайта лучше разместить фотографию продукта или предприятия. Фото можно затемнить, поверх — нанести заголовок. Заголовок даёт пользователю простое и понятное описание того, чем занимается предприятие. Объясняет, почему стоит купить именно у вас. Если у вас проработано УТП, то читатель должен понять его из заголовка.

Для сайта компании на первом экране нужно разместить яркую контрастную кнопку с призывом к действию. Для интернет-магазина — важен переход в каталог.
Шапка
Шапка дополняет главную информацию и помогает ориентироваться на сайте. Хорошо, когда шапка жестко закреплена.

В шапке должны быть:
— логотип и название;
— кликабельный адрес email;
— телефон;
— кнопка целевого действия;
— корзина для интернет-магазина;
— меню или поиск по сайту.
Каталог и карточки товара
Каталог помогает посетителю сайта:
— быстро найти нужный товар;
— узнать его характеристики;
— рассмотреть в разных ракурсах.
Посетитель часто переходит с рекламы на карточки товара. Поэтому важно тщательно прорабатывать карточки:
— давать информацию, нужную для принятия решения;
— закрывать возражения;
— использовать триггеры доверия. Например, отзывы.
Теперь разберём реальные ситуации. Начнём с магазина обуви.
Изменили сайт интернет-магазину обуви, получили рост конверсии в 2,67 раза

Интернет-магазин обуви — один из старейших и любимых наших клиентов. Начали сотрудничать в 2012 г.
Заказчик прислушивался к нашим рекомендациям и внедрял их.
Шапка

Как видим на скрине выше, все не так уж и плохо. Учитывая, что это 2012 г. В шапке есть
— название и кликабельный логотип;
— основные разделы и переход в интернет-магазин;
— вход в личный кабинет.
Чего не хватает:
— информации по геолокации;
— email-адреса, но есть обратная связь и телефон;
— корзины и поиска по сайту.
Что изменили:
— Улучшили навигацию. Добавили поиск и переходы в основные разделы.
— Ярко выделили акции, чтобы привлечь внимание.
— Добавили корзину с цифрой товаров в привычном месте — справа вверху.
— Указали город — определяется автоматически.
— Прописали преимущество «Доставка без предоплаты».
— Дополнительно добавили разделы с ответами на самые распространенные вопросы:
- доставка,
- пункты самовывоза,
- оплата,
- гарантия.

Первый экран
Посмотрим, каким был первый экран интернет-магазина обуви в 2012 г.

Интернет-магазин использовал упрощенную кластеризацию. Разделы каталога распределены по основным кластерам:
— мужская обувь;
— женская обувь;
— детская обувь;
— сумки и аксессуары.

Переходы в разделы каталога занимают существенную часть первого экрана. Далее идет длинный текст об интернет-магазине. В заголовке текста не просматривается УТП. Преимущества показаны в правом блоке.
Что изменили:
— Первый блок сделали из 7 баннеров, которые автоматически сменяют друг друга. Заголовки баннеров раскрывают преимущества и дают ответ на вопрос: «Почему мы?».
— Под баннерами показали разделы с ответами на самые распространенные вопросы:
- доставка,
- пункты самовывоза,
- оплата,
- гарантия.
— Ниже показали бренды. Нажатие на бренд перебрасывает в соответствующий раздел каталога.
— Под брендами разместили новинки каталога. Превью карточек новинок помещается в первый экран.

Каталог
В 2012 г. основные разделы каталога разделены по полу и возрасту. Ниже показана разводящая страница каталога для летней детской обуви. В каталоге используются фильтры:
Купить рекламу Отключить
— акции;
— новинки;
— бренд;
— цена;
— популярность;
— размер.

Что изменили:
— Усложнили кластеризацию. Выше рассматривали страницу летней детской обуви. В 2023 такой страницы нет. Но есть отдельные страницы для девочек и мальчиков.
— Для удобства навигации под заголовком разместили «хлебные крошки». По ним пользователь сразу легко понимает где находится на сайте и может вернуться на страницу более высокого уровня.
— Слева добавили множество фильтров для удобства подбора обуви.

Карточка товара
В 2012 г. карточка товара даёт посетителю основную информацию:
— основные характеристики товара;
— цена;
— размеры;
— аналоги и сопутствующие товары.

Что изменили:
— расширили характеристики товара;
— добавили отзывы и вопросы по товару;
— показали сертификаты;
— дали информацию о доставке и гарантии;
— добавили больше фотографий в разных ракурсах с возможностью листать и увеличивать картинку.
Качество фото стало заметно лучше.

Что в итоге
Конверсия сайта выросла в 2,67 раза:
— 1,48% в 2012 г.
— 3,95% в 2022 г.

Читать подробнее
Посетители стали дольше задерживаться на странице интернет-магазина аксессуаров для кухни
История отношений с заказчиком начинается в 2020 г.
Рассмотрим изменение разводящей страницы каталога.
В мае 2020 г. пользователю неудобно было ориентироваться в каталоге. Не было нужных подразделов по типам. Например: «Ручки-скобы», «Ручки-кнопки».

Что изменили:
— разместили ссылки на внутренние подразделы,
— структурировали шапку — расположили элементы так, чтобы пользователю было удобно.
— добавили недостающие разделы.

Что в итоге
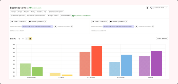
Для оценки результатов изменений воспользуемся отчетом Яндекс Метрики и сравним время, проведенное пользователем на странице до и после изменений.

Видим, что сократилась доля отказов и посетителей, которые провели на странице менее 10 секунд. Выросло число посетителей, которые провели на странице более 10 секунд.
По данным Яндекс Метрики, доля посетителей, совершивших заказ, выросла с 2,42 до 2,74%. Но, не будем считать этот показатель основным. Мы рассматривали разводящую страницу каталога — на ней конверсии обычно не совершаются. Страница побуждает пользователя переходить внутрь карточек и там уже оставлять заявку.
Рост заинтересованности посетителей и уменьшение доли отказов для страницы сайта по продаже и аренде недвижимости
Рассмотрим разводящую страницу каталога в 2008 г. — до начала работы с нами и в 2023 г.
В 2008 г. на странице раздела нет фотографий объектов. Чтобы увидеть квартиру, нужно проваливаться в каждую карточку. Это сложно: вариантов много и неудобные фильтры. Поиск подходящей недвижимости превращается в квест.

Что изменили:
Рекомендаций мы дали очень много, заказчик переработал всё от и до. Вот основные моменты:
— расположили фильтр компактно, чтобы он не занимал весь первый экран,
— в превью карточки объекта добавили фотографии и необходимую информацию,
— убрали отвлекающие боковые меню,
— меню оставили только вверху.

Что в итоге
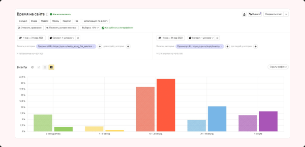
Сравним время, проведенное пользователем на странице до и после изменений.

Видим рост доли посетителей, которые провели на сайте более 10 секунд и снижение доли отказов.
Изменили страницу услуги хостинг-провайдера, увеличили конверсию в 1,7 раза
Приоритетное направление работы провайдера — облачные VDS. Рассмотрим страницу этой услуги.
В 2021 г., до начала сотрудничества, на странице не было триггеров доверия и блока вопрос-ответ. Эти элементы важны, ведь услуга не всегда понятна для обычного пользователя.
Сложное нужно объяснять простыми словами. Посетитель сайта должен легко найти ответы на все вопросы, которые могут появиться перед регистрацией и заказом услуги.

Что изменили:
Добавили блоки:
— часто задаваемые вопросы,
— статьи помощи по VDS.

Что в итоге
Совсем немного поменяли, но поведение пользователей стало лучше. Люди больше времени проводят на сайте и активнее регистрируются. Страхов и вопросов стало меньше. По данным Яндекс Метрики, конверсия за рассматриваемый период выросла с 1,98 до 3,36%, то есть в 1,7 раза.

Резюме
Правильные изменения посадочной страницы увеличивают ее конверсию:
— сделайте страницу интуитивно понятной и удобной для пользователя;
— не превращайте поиск нужной страницы в квест;
— используйте триггеры доверия: отзывы, сертификаты, логотипы клиентов;
— сделайте хорошие фото продукта в разных ракурсах;
— дайте ответы на возможные вопросы и возражения.
Вместе с конверсией растет количество заказов. Увеличиваются доходы и прибыль бизнеса.
Как изменения посадочной страницы помогут вам увеличить прибыль?
Чтобы узнать ответ на вопрос, воспользуйтесь калькулятором юнит-экономики. В начальном варианте конверсия посадочной страницы 9%, что в финале дает выручку 44 982 000 руб.

Увеличим конверсию на 1 п.п. до 10%. Выручка станет 49 980 000 руб. То есть, увеличение конверсии посадочной страницы на 1 п.п. дает дополнительно 4 998 000 руб. дохода.

Конечно, 10% — это очень хорошая конверсия. Но и более скромные цифры дают заметный результат.

Подставьте свои цифры в калькулятор юнит-экономики и оцените влияние всех конверсий сайта на выручку. Попробуйте варьировать другие показатели: CTR — конверсию в клик и конверсию в продажу.
Чтобы воспользоваться калькулятором юнит-экономики, подпишитесь на наш телеграм-канал. После этого бот пришлёт доступ к калькулятору.
Если понадобится помощь с сайтом, или с SEO в целом обращайтесь.
1.9K показов 196 открытий
Источник: vc.ru